- DATE:
- AUTHOR:
- The OfficeRnD Team
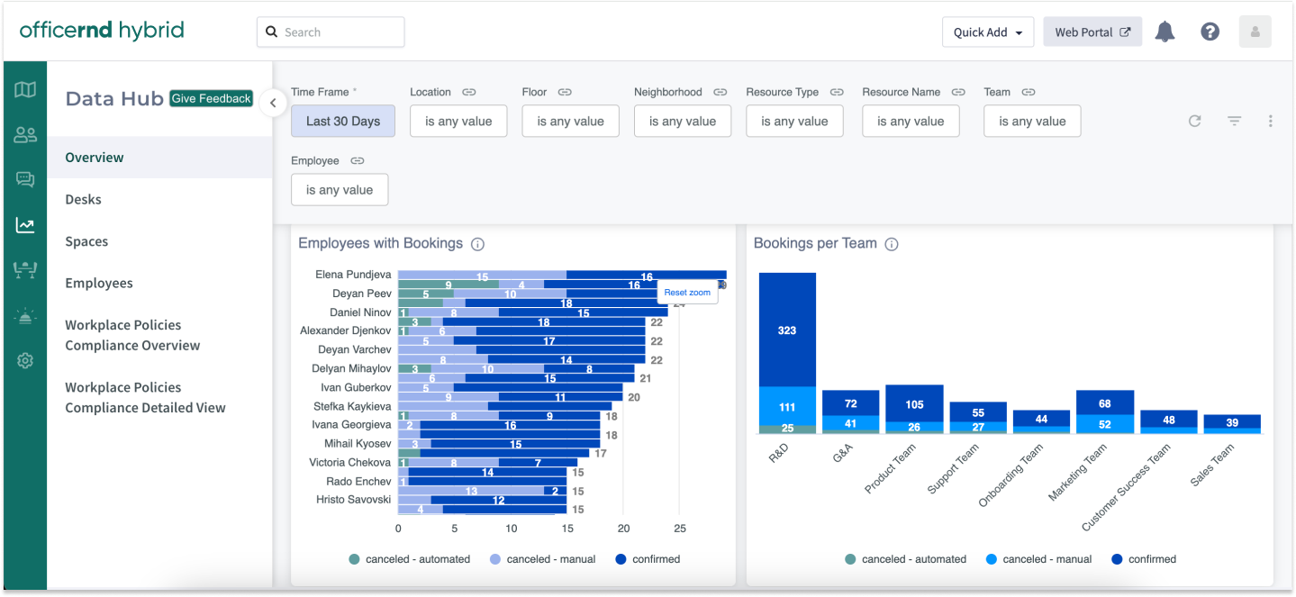
📈 New in Data Hub: Manual vs Automated Cancellation Reason
We're excited to introduce another new feature in the OfficeRnD Hybrid Data Hub: the addition of a cancellation reason! 
This enhancement allows you to use the Overview Dashboard to export data on your employees with automated or manually canceled desk bookings and take appropriate action.
Facility Managers and Operations teams can now quickly and easily identify employees who violate internal policies by failing to check in on time, as well as uncover which resources experience higher cancellation rates, thus optimizing resource utilization and improving overall efficiency.Â
This new feature has been added to:
Desks Dashboard
Employees Dashboard
Spaces Dashboard
We hope you find this new addition to the Data Hub valuable. As always we look forward to your feedback. Wishing you a fantastic weekend! 